Project: Collecting Metrics Instance Openstack With Prometheus dan Grafana
Published:

Project: Mengumpulkan Metrics Instance pada Openstack Cluster Menggunakan Prometheus dan Grafana
Deskripsi Project:
Pada project ini, saya mengatasi masalah dimana tim operasi membutuhkan tools atau alat Monitoring seperti Dashboard untuk memantau status dan kondisi dari sebuah instance supaya bisa mendeteksi masalah lebih dini. Metrics Instance saya ambil menggunakan Prometheus dan nanti akan di visualisasikan di Grafana dengan bentuk Dashboard. Saya juga membuat Alert supaya ketika instance mati akan ada peringatan yang dikirim melalui AlertManager ke Gmail, Discord, dan juga Slack
Untuk launching Instance nya saya juga menambahkan cloud-init supaya ketika di launching nanti instance sudah terpasang node exporter
Hasil Akhir Project
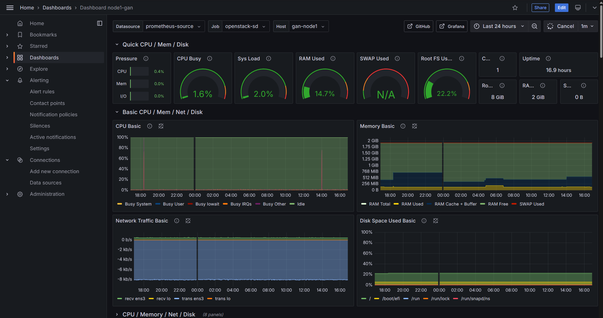
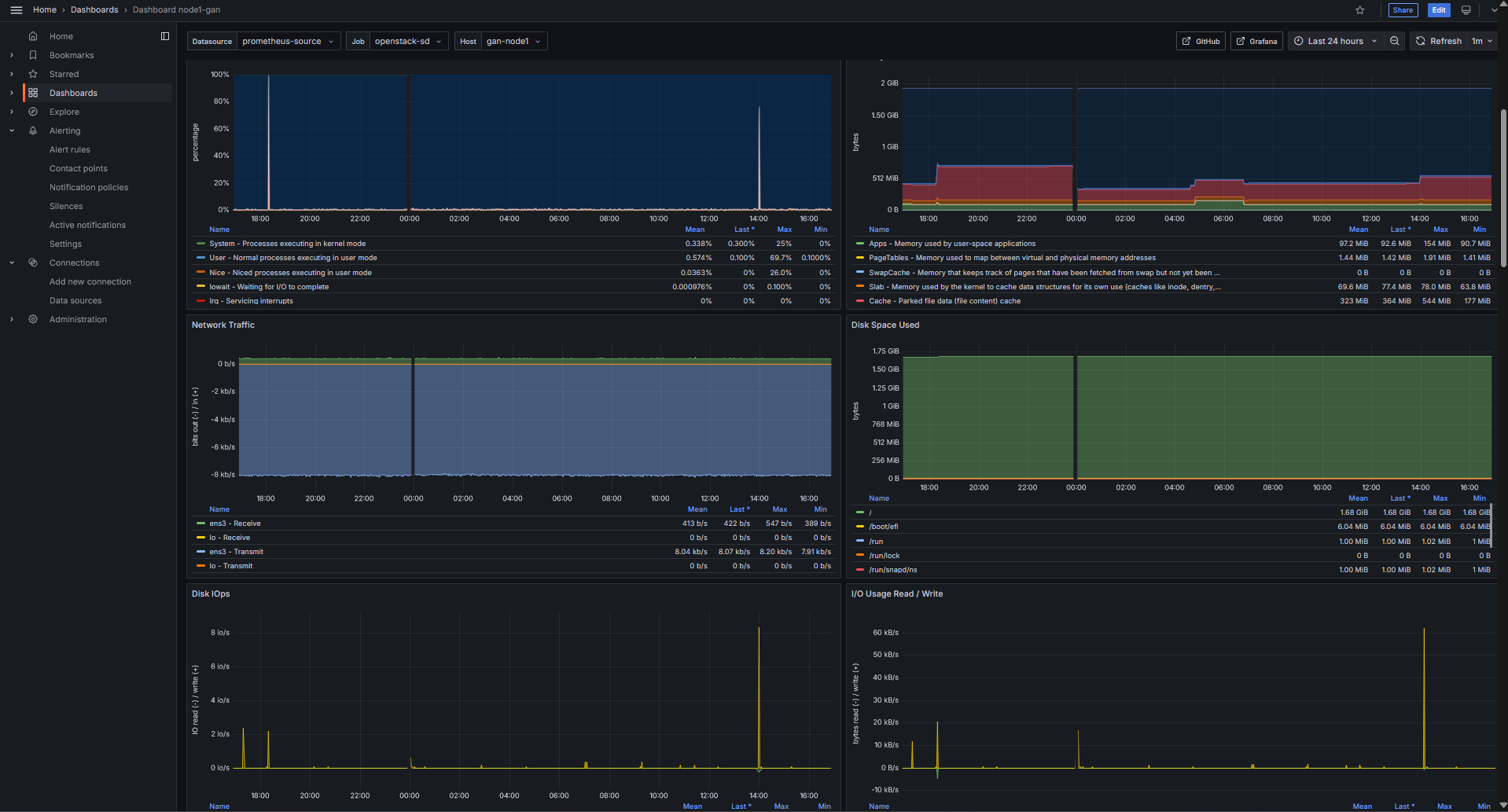
Saya berhasil membuat Dashboard yang akan digunakan untuk memantau kondisi sebuah Instance secara full, dimulai dari kondisi Disk, CPU, Memory, Network, dll, Selain itu saya juga membuat Alert untuk Instance yang akan dikirim via Gmail, Discord, dan Slack. Saya juga membuat Blog berisi Dokumentasi yang bisa dibaca dan dilihat disini | Instance Monitoring dan disini | Alerting
Dashboard | Basic Info

Dashboard | CPU-Memory-Network-Disk

Alerting | Instance Down

Tes Alerting | Gmail-Discord-Slack



